サービス提供の背景と概要
日本の医療制度では、患者が医療行為を受ける際に発生する医療費は、診療行為ごとに定められた点数に基づき「診療報酬」として算出されます。この診療報酬の請求には、レセプト(診療報酬明細書)の作成・点検や、電算請求システムから出力される複雑な通知書の確認・集計作業が伴います。
これらの作業は多くの医療機関で医事課職員の大きな業務負担となっており、本来時間を割くべき請求内容の分析や改善策の検討に十分な時間が確保できないという課題がありました。結果として、経営判断の遅延につながることもあったといいます。
FIXERは、これらの課題を解決し、医事課業務の効率化と医療機関の収益性向上を支援するために「AI医事課長」を開発しました。本サービスは、レセプトや電算請求システムから抽出される各種データを活用し、診療報酬請求情報の管理・集計・分析を効率的に行えるようにします。
「AI医事課長」の主な特徴
1. レセプト管理・集計の業務効率化
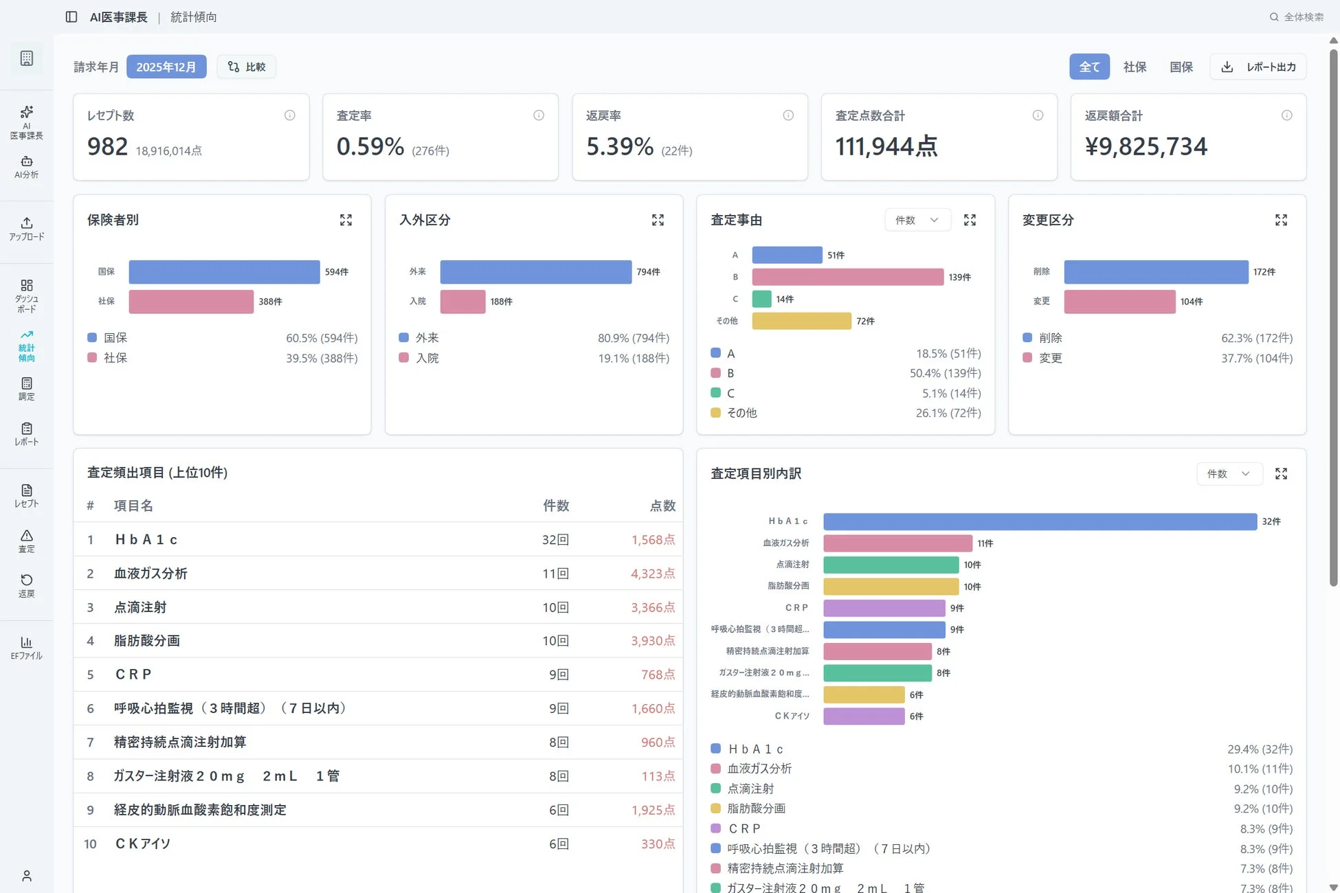
診療報酬の請求に必要なレセプト(診療報酬明細書)の作成は、従来手作業で行われることが多く、医事課職員にとって大きな負担でした。「AI医事課長」では、レセプト電算請求(UKE)ファイルをアップロードするだけで請求額を自動集計できるようになり、レセプト管理・集計業務が大幅に効率化されます。

2. 電算請求システムから通知された情報の管理・統計・分析
保険組合等の電算請求システムから出力される増減点連絡書(※1)や返戻通知書(※2)などの各種通知データをアップロードするだけで、データの整理・加工が自動で実行されます。これにより、これまで数日を要していた作業が数十秒程度で完了し、担当者の作業負担が劇的に軽減されます。
また、複数のファイル形式に対応しているため、データ変換の手間も不要です。
※1:医療機関から提示されたレセプトについて、点数に増減が発生した際に発行される書類
※2:医療機関から提示されたレセプトについて、内容確認のために医療機関へ返還される際に発行される書類


3. 経営指標の可視化
レセプト電算請求(UKE)ファイルやデータ提出加算に使用されるEF統合ファイルを活用し、診療科別・病棟別など多様な切り口で診療データを集計・可視化します。これにより、経営状況を直感的に把握できるようになり、経営分析の精度が向上し、データに基づいた戦略的な意思決定を支援します。
4. セキュリティと法令順守
医療情報の取り扱いにおいて、以下の厳格なセキュリティ対策と法令順守が実施されています。
-
3省2ガイドライン準拠: 医療情報の取り扱いに関するガイドラインに準拠したセキュリティ対策。
-
クラウドの安全対策: データ暗号化およびアクセス制御により、患者情報の安全性を確保。
-
法令遵守と情報保護: 法令遵守と高度な情報保護を両立し、安心して医療情報を利用できる環境を提供。
監修者
本サービスは、以下の専門家によって監修されています。
-
河内山 哲朗氏: 一般社団法人健康医療情報が拓く未来会議共同代表、社会保険支払基金元理事長、国民健康保険中央会元顧問。
-
青木 俊之氏: 医療法人社団 空と大地 大崎病院東京ハートセンター 事務部長。
今後の展望
FIXERは今後、「AI医事課長」にAIによる査定傾向分析機能などの高度な分析機能を順次実装し、さらなる業務負担軽減と迅速な意思決定をサポートできるシステムへと進化させていく予定です。FIXERは「AI医事課長」の提供を通じて、医療現場の働き方改革を推進し、医療機関の持続的な経営改善に貢献していくとしています。
株式会社FIXERについて
FIXERは2009年に創業し、企業・官公庁・自治体のエンタープライズシステムを中心に、クラウドを活用したIT基盤の構築と高度化を支援してきました。日本におけるクラウド活用の黎明期から、多数の基幹システムをプライムで手掛け、社会インフラのデジタル化を支えてきた実績を有しています。
近年は、生成AIを生産性向上の中核技術と位置付け、自社開発の生成AIサービス「GaiXer」を展開しています。さらに、セキュリティや運用要件に応じた選択肢として、デスクトップ環境で安全かつ高速に生成AIを活用できるデスクトップAI「GaiXer ThinkStation」の提供も開始しました。FIXERは、クラウドからデスクトップまでを含む柔軟な構成により、さまざまな現場で生成AIを実務に活用できる環境を提供し、テクノロジーによって業務の負荷を軽減し、人が本来注力すべき価値創出に集中できる社会の実現を目指しています。
AI Workstyle Lab編集部コメント
FIXERの「AI医事課長」は、医療現場におけるAI活用の新たな可能性を示す画期的なサービスです。レセプト業務の劇的な効率化は、医事課職員の負担を軽減するだけでなく、経営層がデータに基づいた迅速な意思決定を行うための基盤を提供します。今後は、より高度なAI分析機能が実装されることで、査定傾向の予測や医療費適正化への貢献も期待されます。AI導入による医療の質の向上と、働き方改革の両面から、今後の展開に注目が集まります。データ保護と倫理的な利用に関する継続的な配慮も重要となるでしょう。
「AIニュースは追っているけど、何から学べばいいか分からない…」 そんな初心者向けに、編集部が本当におすすめできる無料AIセミナーを厳選しました。
- 完全無料で参加できるAIセミナーだけを厳選
- ChatGPT・Geminiを基礎から体系的に学べる
- 比較しやすく、あなたに合う講座が一目で分かる
ChatGPTなどの生成AIを使いこなして、仕事・収入・時間の安定につながるスキルを身につけませんか?
AI Workstyle LabのAIニュースをチェックしているあなたは、すでに一歩リードしている側です。あとは、 実務で使える生成AIスキルを身につければ、「知っている」から「成果を出せる」状態へ一気に飛べます。
講師:栗須俊勝(AI総研)
30社以上にAI研修・業務効率化支援を提供。“大阪の生成AIハカセ”として企業DXを牽引しています。
- 日々の業務を30〜70%時短する、実務直結の生成AI活用法を体系的に学べる
- 副業・本業どちらにも活かせる、AI時代の「稼ぐためのスキルセット」を習得
- 文章・画像・資料作成など、仕事も趣味もラクになる汎用的なAIスキルが身につく
ニュースを読むだけで終わらせず、
「明日から成果が変わるAIスキル」を一緒に身につけましょう。
本記事は、各社の公式発表および公開情報を基に、AI Workstyle Lab編集部が 事実確認・再構成を行い作成しています。一次情報の内容は編集部にて確認し、 CoWriter(AI自動生成システム)で速報性を高めつつ、最終的な編集プロセスを経て公開しています。

